CRAN status R build status codecov Downloads

Overview

The R package disaggR is an implementation of the French Quarterly National Accounts method for temporal disaggregation of time series. twoStepsBenchmark() and threeRuleSmooth() bend a time series with another one of a lower frequency.

Installation

You can install the stable version from CRAN.

install.packages("disaggR")

You can install the development version from Github.

# install.packages("devtools")
install_github("InseeFr/disaggR")

Usage

library(disaggR)

benchmark <- twoStepsBenchmark(hfserie = turnover,
                               lfserie = construction,
                               include.differenciation = TRUE)
as.ts(benchmark)
coef(benchmark)
summary(benchmark)
plot(benchmark)
plot(in_sample(benchmark))

plot(in_disaggr(benchmark,type="changes"),
     start=c(2015,1),end=c(2020,12))
plot(in_disaggr(benchmark,type="contributions"),
     start=c(2015,1),end=c(2020,12))

plot(in_scatter(benchmark))

new_benchmark <- twoStepsBenchmark(hfserie = turnover,
                                   lfserie = construction,
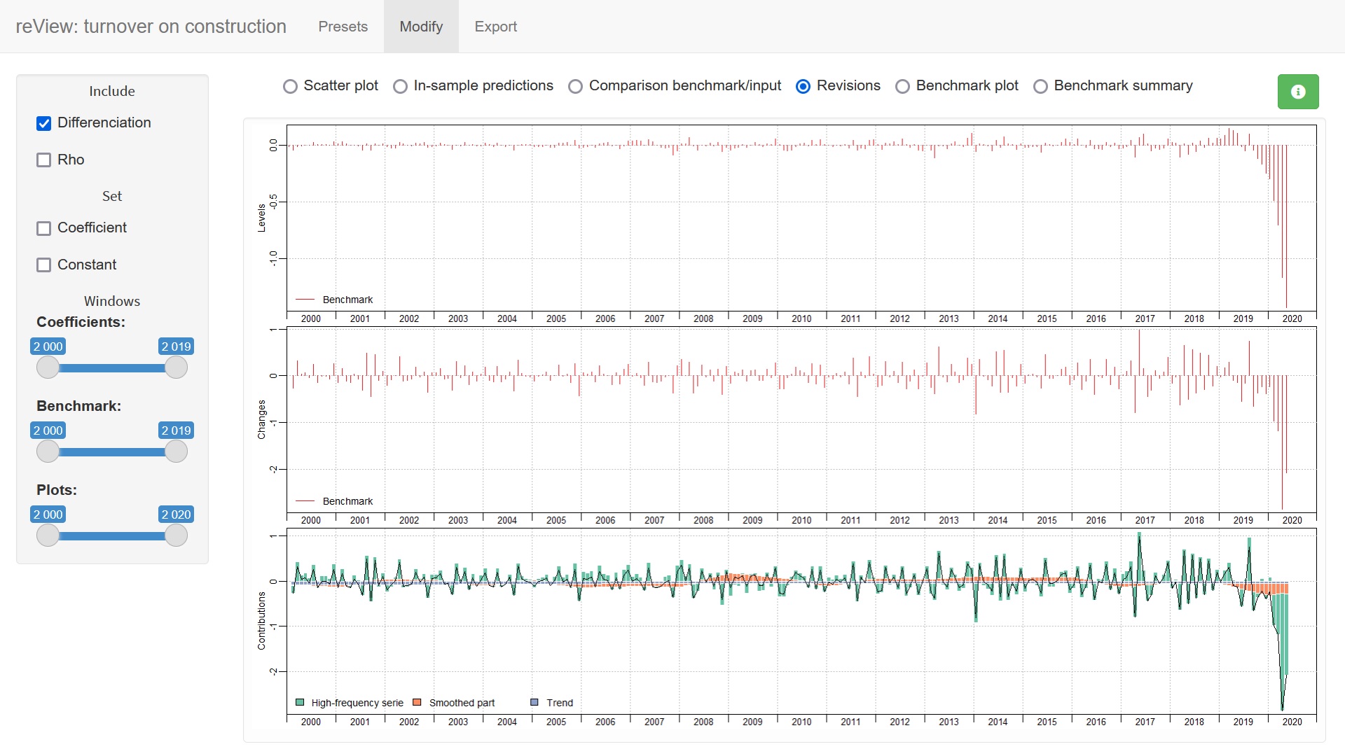
                                   include.differenciation = FALSE)
plot(in_revisions(new_benchmark,
                  benchmark),start = c(2010,1))

Shiny app

You can also use the shiny application reView, to easily chose the best parameters for your benchmark.

reView(benchmark)

shinyscreen